iziflo pour vendre

Aux équipes commerciales, iziflo offre le plaisir décuplé de fasciner, convaincre et fidéliser les clients, grâce à des outils conçus pour maximiser la valeur de chaque prospect, et des supports argumentaires spectaculaires.

Oubliez les complications, concentrez vous sur la relation.

Créez, gérez, ciblez vos contacts et vos rendez-vous, consultez l’historique de chaque client pour un meilleur suivi… Ce n’est pas simple, c’est simplissime.

Les affaires ne se perdent plus.

Agendas et contacts partagés entre vendeurs, leads Internet automatiquement récupérés et classés dans les prospects en attente, relances et rappels de rendez-vous automatisés…
iziflo est une machine à créer des opportunités.

Place au catalogue augmenté.

Tout est sur votre tablette : marques, modèles et versions avec photos et vidéos plein écran, argumentaires, fiches techniques, grilles tarifaires, disponibilités et accès au bon de commande.
Le client peut rêver. À vous de jouer !

 

Pour la première fois sur votre écran.

Prospection, rencontre client, devis, négociation (avec ou sans reprise), financement, signature, commande, facture, livraison, suivi post-livraison.
Une même interface pour voir progresser chaque affaire.

 

La force de vente
monte en puissance.

Prospection, contacts, rendez-vous, plannings, proformas, commandes… Plus besoin de fichiers de suivi… Les chefs de vente ont pleine visibilité, en temps réel, des démarches commerciales et bilans d’activité. Idéal pour animer et motiver vos équipes, valider vos affaires, cibler vos opérations commerciales… Quand on a toujours les dernières données, suivre et atteindre l’objectif est plus aisé.

 

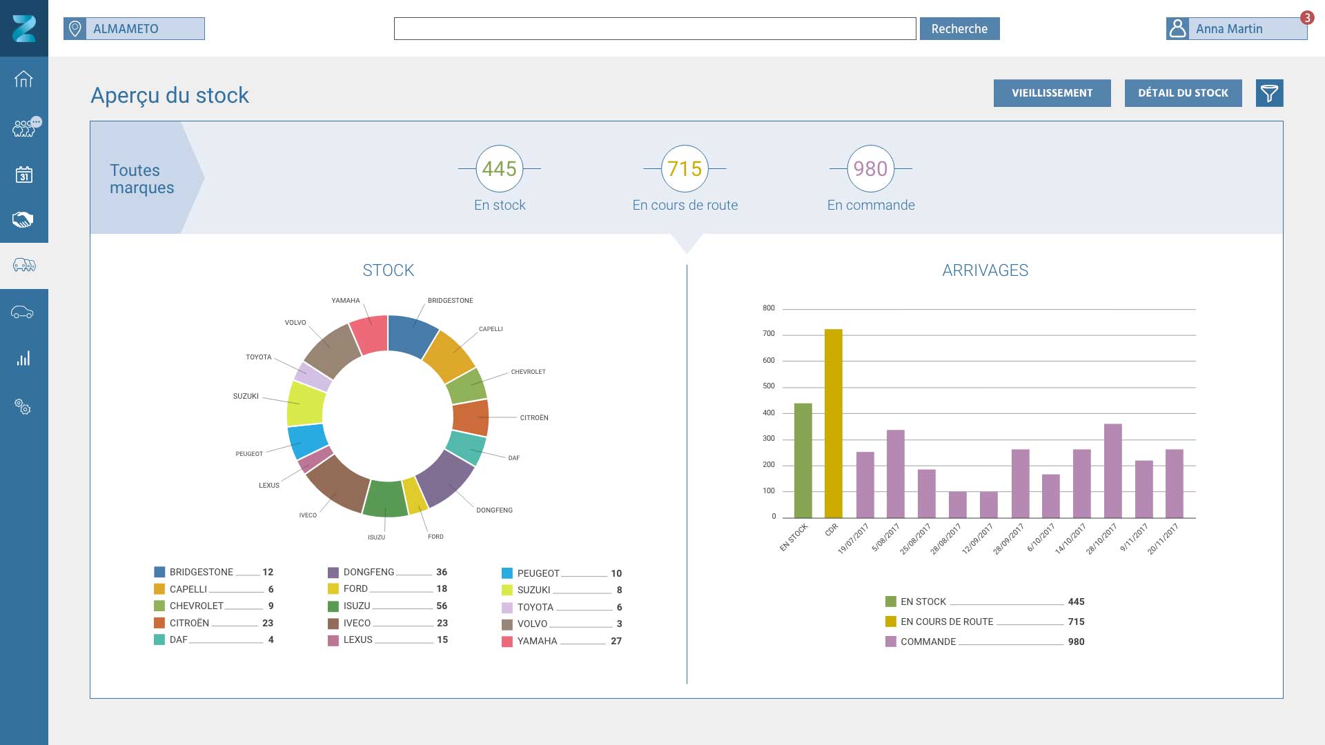
Dispo ou pas ?
Réponse immédiate.

Parcs, marques, véhicules en commandes d’achat, en cours de route, en stock… Le vendeur visualise en temps réel, localise le bon modèle et annonce la disponibilité à son client. C’est là aussi que se joue une vente réussie.

Vendez plus en VO.

Sur votre écran, les parcs neufs et occasion ne font plus qu’un : identifiez et proposez le véhicule à marge maximisée ; ou récupérez ses caractéristiques à partir de la base AAA intégrée pour diffuser rapidement une annonce sur votre site. Rien ne vous échappe !

Efficace jusqu’au bout.

Le vendeur reçoit une alerte dans son agenda avant la livraison du véhicule. Son client est prévenu par mail ou SMS. Un rappel s’affiche après la remise des clés, incitant le vendeur à compléter l’enquête qualité. Moins de coups de fil, plus de satisfaction clients.

iziflo pour gérer les ventes

Les équipes d’administration des ventes peuvent compter sur le confort d’usage d’iziflo pour suivre, administrer, sécuriser chaque affaire en travaillant mieux et plus vite avec les autres services.

Un seul tableau
pour toute l’affaire.

Chaque transaction est présentée en 7 niveaux de progression : prospection, rencontre du client, négociation, signature, facture, livraison, suivi post-livraison. Commercial, administratif et logistique enfin réunis dans un même suivi !

Vous êtes le maillon fort.

Suivis administratif et comptable, commandes et plans de financement, affectation et gestion des véhicules en transfert…
Totalement intégrées à la chaîne des ventes, les fonctions ADV sont pleinement associées à la satisfaction client.

Exploitez des gisement
de rentabilité.

L’attribution de chaque châssis à chaque commande est optimisée selon le vieillissement du stock et la localisation du véhicule.
Gérez simultanément plusieurs étapes et les éventuels aléas, traitez en temps réel les remontées d’anomalies… Tout est plus facile quand l’information est plus lisible.

Du temps gagné
pour votre coeur de métier.

Côté commercial, les bons de commandes arrivent saisis et validés, prêts pour votre contrôle. Côté logistique, les délais de suivi administratif sont optimisés. Concentrez-vous sur vos tâches essentielles.

iziflo pour marketer

Pour le service marketing, iziflo est un puissant outil de valorisation et d’animation de l’offre produit.

Savoir ce qu’on vend.
Tout le temps.

Toute votre information marketing est centralisée. Produits, fiches techniques, disponibilités, argumentaires, grilles tarifaires sont mis à jour en temps réel pour tous les vendeurs.
Fini les catalogues périmés et les tarifs du mois dernier.

Montrer le meilleur
à chaque client.

Vous supervisez la gestion du catalogue, la qualité des photos, des vidéos, des documents…
Ce qui est présenté, vous l’avez vu et validé.

Les bonnes données
font les bonnes idées.

Prospections, commandes, facturations… L’extraction facile de données saisies par les vendeurs vous permet de penser, d’organiser et déclencher des campagnes ciblées (phoning, emailing, sms). Toujours plus près des besoins des prospects.

iziflo pour gérer la logistique

Les logisticiens trouvent dans iziflo des fonctionnalités propices aux gains de temps, de qualité, de productivité, pour la gestion des stocks comme pour le suivi des mouvements de véhicules.

Des milliers de tonnes
dans votre poche.

Débarquement, inventaire, transfert, aléas, montage, livraison… Sur votre mobile ou votre tablette, toute l’information logistique, mise à jour et partagée en temps réel avec l’administration des ventes. Vous allez vous sentir plus léger pour vous organiser.

 

Plus d’automatismes,
moins d’erreurs.

Inventaires plus rapides, localisation immédiate de chaque véhicule sur le parc ou en transit, organisation des transferts selon les arrivées et priorités, gestion optimisée des aléas et des montages, génération automatique de bordereaux de transfert et de livraison… Un vrai impact en fiabilité et en coûts.

iziflo pour manager

Aux directions générales, commerciales, administratives et financières, iziflo apporte une capacité stratégique, décisionnelle  amplifiée par la visibilité totale et en temps réel des affaires sur toute la chaîne de ventes.

Vos résultats comme vous ne les avez jamais vus

Filtrés par mois, années, zones géographiques, marques…
C’est comme et quand vous voulez. Et c’est beau à regarder.

Quand les chiffres clés deviennent de vraies clés

Chiffre d’affaires, marge, évolution des ventes, disponibilité des véhicules, vieillissement des stocks, transformation des leads Internet…
Les données agrégées plus vite sont plus stratégiques.

Suivre l’activité de près.
De très près.

Avant validation du plan de financement, contrôlez le bilan et la rentabilité de chaque affaire.
Entre l’objectif et le réalisé, une meilleure visibilité des écarts, une meilleure réactivité pour agir.